展示工件信息

您正在查看预发布版本(V2.2.0)的文档。如果您想查阅其他版本的文档,可以点击页面右上角“切换版本”按钮进行切换。

■ 如果您不确定当前使用的产品是哪个版本,请随时联系梅卡曼德技术支持

工件和配方信息区可用于展示制作好的工件模板。

进入生产界面后,如果生产配方中包含工件模板,则将展示工件信息。如果生产配方中不包含工件模板,且想要展示工件信息,需修改生产配方。

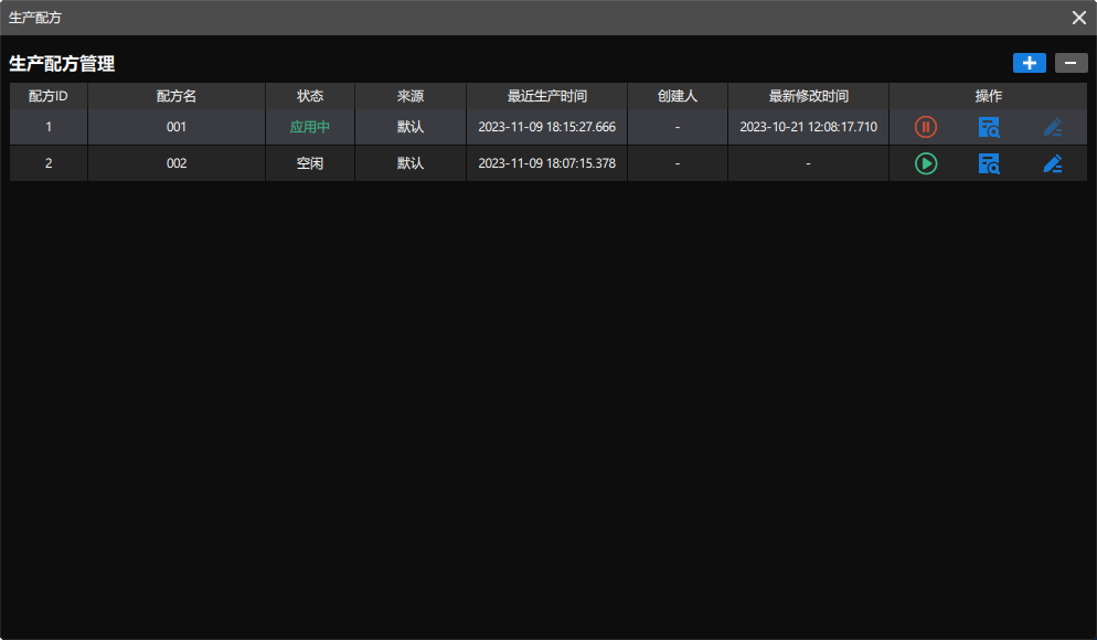
  1. 打开生产配方管理。

    在操作区单击 display workpiece info task icon 按钮,打开生产配方窗口。

    display workpiece info click task

    生产配方窗口如下图所示。

    display workpiece info production recipes window
  2. 修改生产配方。

    单击生产配方右侧的 display workpiece info click modify icon 按钮,即可修改生产配方。首先需输入配方名称,然后考虑是否制作点云模板。

    • 如果工程中存在点云模板,可直接单击下一步

    • 如果工程没有点云模板,需为工件制作模板,可参考 制作工件模板

    display workpiece info add new workpiece guide window

    当生产配方处于“空闲”状态时,才可对其进行修改。

  3. 展示工件模板。

    生产配方设置完成后,在“展示工件模板”页面右上角单击添加按钮。

    display workpiece info add worpiece model

    最多可添加两个用于展示的工件模板。

    然后在弹出的窗口中选择制作好的工件模板,并单击确定,然后单击下一步

    display workpiece info select workpiece model
  4. 设置生产配方。

    根据实际情况检查并设置生产配方后,单击完成

    display workpiece info submit workpiece model

    此时,在生产界面的工件和配方信息区将展示制作好的工件点云模板。

    display workpiece info view workpiece model
    • 30 分钟内无操作后,“工件和配方信息区”将会被自动切换至“生产日志区”。

    • 当制作好的点云模板不在 工程文件夹\resource 路径下的 3d_matching 文件夹中时,工件和配方信息区将无法展示点云模板。

    如需编辑生产配方,可切换至生产配方选项卡,然后单击右侧的编辑按钮。

该页面是否有帮助?

可以通过以下方式反馈意见:

我们重视您的隐私

我们使用 cookie 为您在我们的网站上提供最佳体验。继续使用该网站即表示您同意使用 cookie。如果您拒绝,将使用一个单独的 cookie 来确保您在访问本网站时不会被跟踪或记住。